NGINX Ingress Controller Template
LogDNA is now Mezmo but the product you know and love is here to stay.
We set out with a plan this year to nurture and grow our developer ecosystem. In 2020, we launched our Template Library to empower joint users of LogDNA and our partners to have an out-of-the-box logging experience from every layer of their stack. As the use of these templates has grown, users have told us that they save them time from manually creating Views, Boards, and Screens, and helps them gain insight from their logs much quicker. Templates are a jumping off point that help our users ensure they are looking at the right set of baseline log data without having to sift through their logs or read pages of documentation to get set up.
NGINX is the first ecosystem partner that we built a new template with this year! We are very excited to be working with the NGINX team specifically around our relative expertise in the Kubernetes space. You’re probably familiar with using NGINX as a web server (hint hint, our Web Server Template is our most popular), but did you know that they’re also the leader in Kubernetes Ingress technology? NGINX Ingress Controller is available in both open source and commercial versions, and it’s also the basis for the default “community” Ingress Controller for Kubernetes. Not sure which one you’re using or how they’re different? Check out this blog for details. Our new template focuses on best practices with the versions provided by NGINX, and it will work similarly on the community version.
Like our other templates, you’ll be able to find the NGINX Ingress Controller template in-app in the Template Library.
.png)
The first thing you’ll notice once the NGINX Ingress Controller Template is imported, is that the Views are very similar to the Web Server template. This is because as an ingress controller one of the primary functions is to expose HTTP and HTTPS routes from outside the cluster to services within the cluster. So, in essence, there are very high level functions of a Web Server within controlling the ingress. Along with that, the Ingress Controller will allow you to configure traffic load balancing and SSL/TLS termination.
.png)
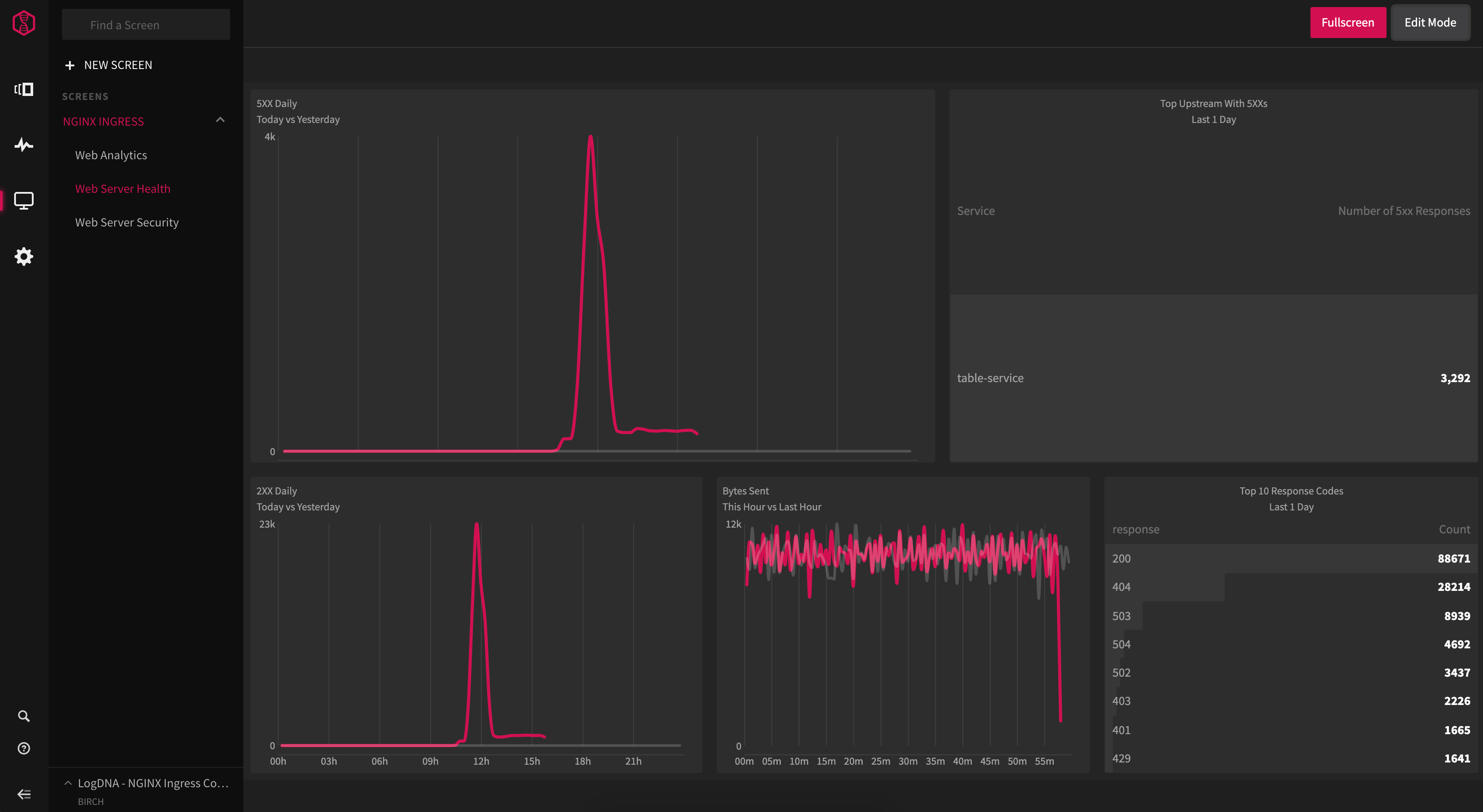
We’ve pre built Graphs for HTTP Response Codes and Traffic Volume to give you a visual representation of how your applications are responding to requests. The Traffic Volume Graph will provide singular Graphs for the total requests and bytes sent. Lastly, we’ve added a Response Times Graph in order to help you monitor and compare the response times of the request versus the upstream response.
.png)
The NGINX Ingress Controller template provides a series of three Screens. The Web Analytics Screen will provide a general live updating view of traffic trends, and other popular trends. The Web Server Health Screen provides a live updated visual on the overall state of your applications responses. Lastly, the Web Server Security Screen will give you a live updating visual on Permission Denied responses, and other similar security responses such as hitting rate limits.
.png)
As with all of our templates, they are just here to get you started and give you immediate visibility in your logging journey. You can tweak and customize any of these elements to meet your needs, and then export them and import them into other LogDNA accounts.
To get started, you can go check out the NGINX Ingress Controller Template in-app here or read the docs here.
Want to see other Templates?
If you have other services and technology stacks that you’re currently getting logs from or have additional presets we should add to our current templates please let us know at partners@mezmo.com. We’re excited to help our customers get value from their logs and make logging better for our partners.
Happy logging!




.png)


.jpg)












.png)
























.png)















































